Maia - Self-hosted DAG workflow orchestration and execution service
I’ve recently been translating some Spanish articles, more than 2,000 in total. It’s been a really demanding job. Not because it’s complicated—on the contrary, it’s quite simple, but because the workload is enormous.
So I built this entire workflow engine/system to assist with my translations. I can finish a year’s worth of work in two weeks. In fact, if I wanted to, I could do it even faster.
That’s how this project came to be.
Now I’m planning to open-source it, and I hope it will be useful to you as well. This project is distributed under the MIT license.
Oh, and the agent part is still in beta testing and isn’t stable yet—I still need to keep working on that piece.
Next, let me explain this project in detail.
Maia, it's a self-hosted DAG workflow orchestration and execution service for long-running automation—observable, debuggable, and replayable.
Features
Section titled “Features”- Persistence: state and outputs are persisted with SQLite (retained and traceable)
- Observability: real-time logs/event streams (SSE) with replay
- Isolated execution: optional Runner + Sandbox container isolation (recommended for production)
- Composable: each step has explicit inputs/outputs and can produce artifacts
- Optional agent: helps generate/refine workflows (opt-in)
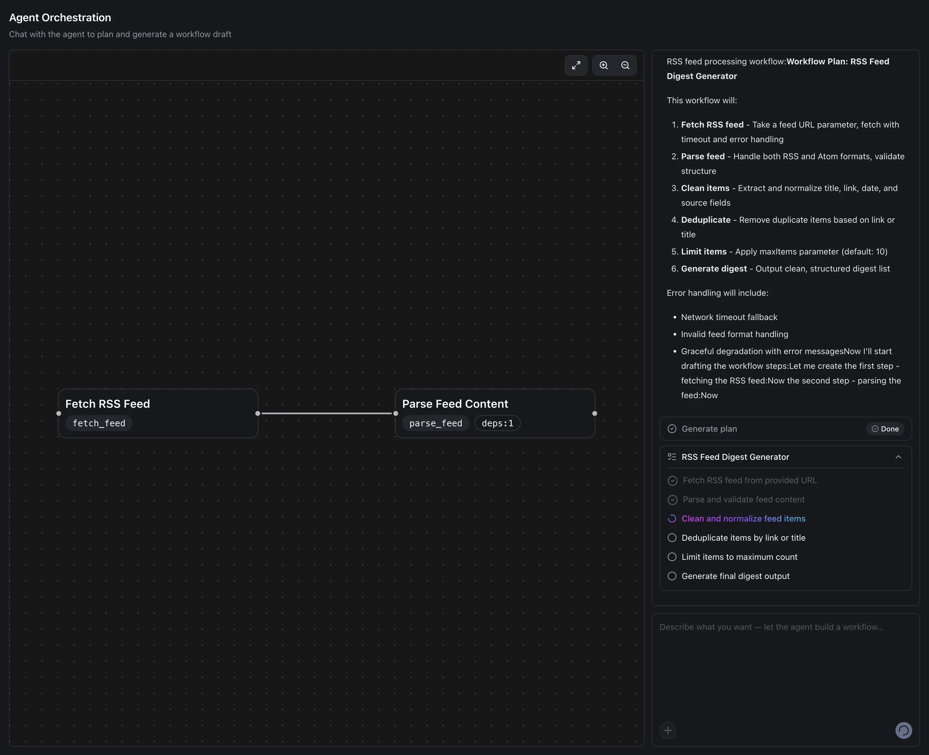
Agent Orchestration
Section titled “Agent Orchestration”I used AI to generate a workflow that fetches RSS data and analyzes it.


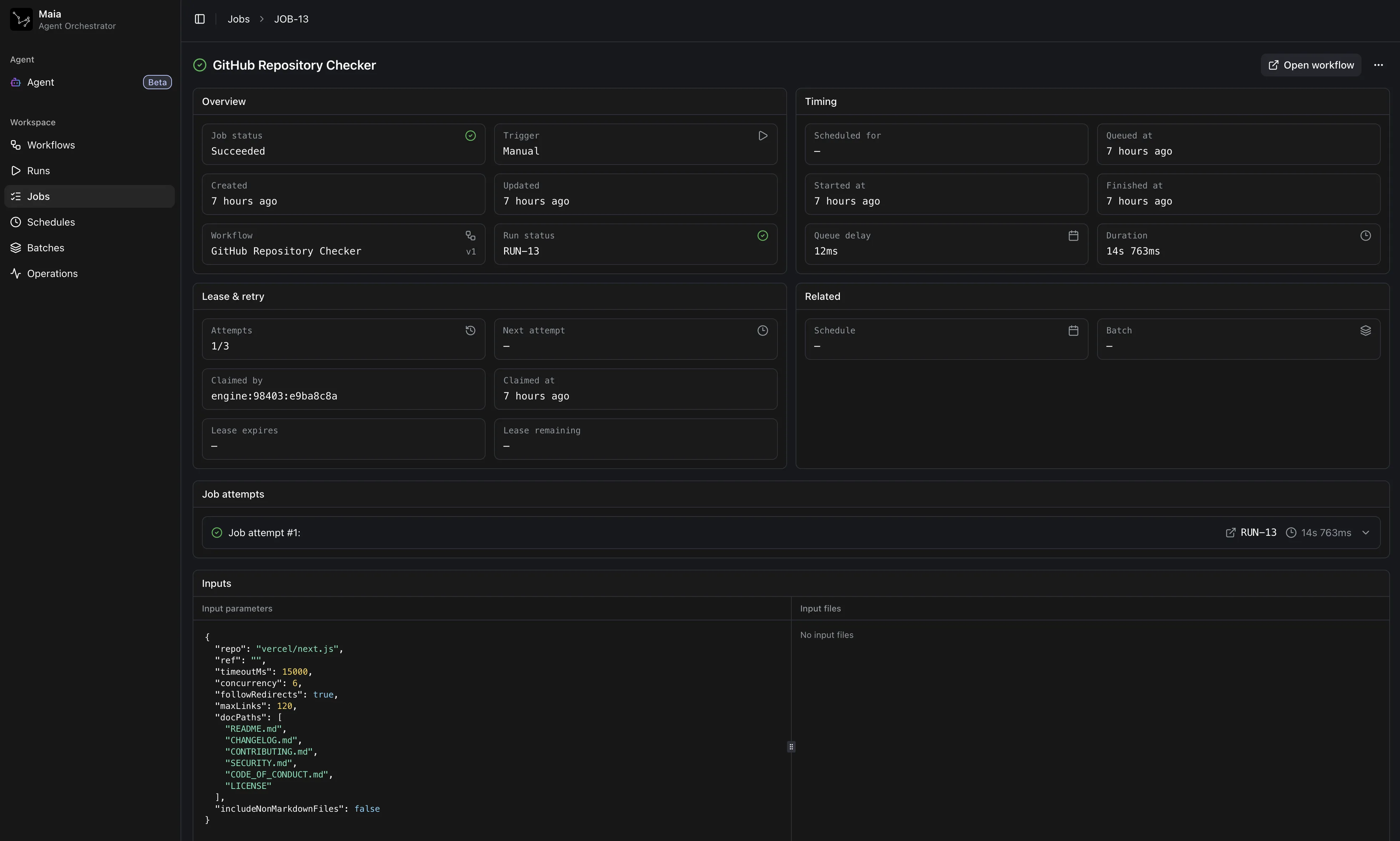
I use workflows to check certain information about GitHub repositories.


Schedules
Section titled “Schedules”I can also set up schedules to trigger tasks daily—for example, fetching the top 10 Hacker News stories and sending them to my Discord bot.

Batches
Section titled “Batches”If I want, I can also trigger multiple tasks in batches and process them in parallel.

The source repo
Section titled “The source repo”Finally, I hope it can be useful to you. Enjoy